BtoBマーケティングサイトのアクセス解析を活用する基本4ステップ

BtoBマーケティングを担当されているWeb担当者の方から、情報を調べてもBtoCのWebサイトやECサイトの事例が多く、内容も難しい、という声をよくいただきます。この記事ではBtoBマーケティングサイトのアクセス解析で抑えておくべき基本的なポイントをご紹介します。
基本的な内容ではありますが、多くのBtoBマーケティングサイトをご支援させていただくなかでも、しっかり運用されているケースが少ない現状でもあります。ぜひ参考にしてみてください。本記事ではBtoBマーケティングサイトとして、下記を前提として解説をしていきます。
- 対象サイト:BtoBのマーケティングサイト
- Webサイトの目的:自社製品、サービスのマーケティングリードの獲得
- CV(コンバージョン)ポイント:お問い合わせ、デモ予約、オンラインMTG予約、資料請求など
目次
- BtoBマーケティングサイトでアクセス解析を活用する基本4ステップ
- ステップ1: 受注数からKPIを逆算し設定する
- ステップ2:全体俯瞰からWebサイトへの流入数、フォーム誘導率、完了率のどこに課題があるかのあたりをつける
- ステップ3:伸ばすWebページ、改善するWebページを発見する
- ステップ4:伸ばすWebページ、改善するWebページの対策例
- 最後に
BtoBマーケティングサイトでアクセス解析を活用する基本4ステップ
BtoBマーケティングサイトで基本的なアクセス解析を実施する上での基本的なステップは4つです。
- ステップ1:受注数からKPIを逆算し設定する
- ステップ2:全体俯瞰からWebサイトへの流入、フォーム誘導率、完了率のどこに課題があるかのあたりをつける
- ステップ3:伸ばすWebページ、改善するWebページを発見する
- ステップ4:伸ばすWebページ、改善するWebページの対策例
ステップ1: 受注数からKPIを逆算し設定する
BtoBマーケティングサイトでアクセス解析を活用していくために、まずはWebサイトのKPI(目標)をどのようにするのかを事前に決定しておくことが重要です。
多くのBtoBのマーケティングサイトは自社製品やサービスのマーケティングリードを獲得することが目的となる場合が多いでしょう。
CVポイントはお問い合わせ・資料請求・デモ予約・ホワイトペーパーダウンロードなど、いわゆるフォーム等からの問い合わせが主となります。ここまでは多くのWeb担当者の方がすでに実施されていらっしゃいます。具体的なCV数を認識されていても、そのCV数が良いのか悪いのか、今後どのように目標設定していけばわからないという声をよく聞きます。
必要なCV数を考えるには、WebサイトのCVをもう一段ビジネスに近づけます。ビジネスシーズとしてWebサイト経由で受注したい件数を定め、受注率(Webサイト経由のリードからの受注率)必要なCV数を割り出した値がWebサイトの目標(KPI)設定となります。
○目標とする受注件数から必要なCV数を計算する 
受注率の部分は規模によりマーケティングオートメーション(MA)、SFA等のツールを利用するケースもありますが、まずは営業の方との感覚値からでも一定数を決めて初めてみて、ズレを補正していくことが重要です。
ステップ2:全体俯瞰からWebサイトへの流入数、フォーム誘導率、完了率のどこに課題があるかのあたりをつける
Webサイトの状態を把握をする上でのポイントは、1ページ1ページの数値を把握するのではなく、抽象度を上げてWebサイト全体が把握できる数値に着目することが重要です。 具体的には以下のようなポイントです。
- Webサイトへの流入数:Webサイトに来訪したユーザーはどれくらいいるのか
- フォーム誘導率:来訪したユーザーのうち、どれくらいがCVポイントとなるフォームに辿り着いたのか
- フォーム完了率:フォームの入力から完了に至ったユーザーはどれくらいいるのか
ツリーで表すと以下のような構造になります。

計算式で表すと以下のようになります。
仮にCV数を2倍(CV数10からCV数20)にアップさせたい場合、分解するとセッション数、フォームへの誘導率、フォームの完了率をそれぞれ30%ずつアップさせることで約2倍のCV数を獲得できますし、セッション数を200%とすることでも同じ結果となります。
Webサイトの全体数値を把握した上で、どの範囲(セッション、フォームへの誘導率、フォーム完了率)の数値改善を行えばCV数を伸ばす上でインパクトがあるのかを俯瞰して考えることが重要です。
ステップ3:伸ばすWebページ、改善するWebページを発見する
Webページの改善を行うために、伸ばすWebページ、改善するWebページを見つけていきます。主にチェックするポイントは以下の3つです。
- Webサイトの入口である「ランディングページ」の評価
- コンバージョンの出口となる「フォーム」の評価
- コンバージョン貢献しているページの特定
Webサイトの入口である「ランディングページ」の評価
ランディングページとは、Webサイト内で最初に訪れるページのことです。ランディングページはセッション数が高いページになることが多く、Webサイト全体のセッション数にも大きな影響を持つページとなります。
ランディングページを評価は、セッション数と直帰率をあわせて評価します。セッション数が高く、直帰率も低ければより多くのユーザーがWebサイト内を回遊することになりCV数アップに繋がります。Google Analyticsでの確認例をご紹介します。
セッション数が多く、直帰率が低い:伸ばすWebページ
セッション数が多く、直帰率が低いページは評価が良いページです。評価が良いページは、より多くのユーザを集まるような施策を検討していきます。
セッション数が多く、直帰率が高い:改善余地があるWebページ
セッション数が多く、直帰率が高いページは、改善余地があるかもしれないWebページです。 直帰率が高い場合、該当するWebページからCVに繋がりそうなその他のページへ回遊が検討できないか、CVポイントの表示が漏れていないかなどのチェックをしてみましょう。
コンバージョンの出口となる「フォーム」の評価
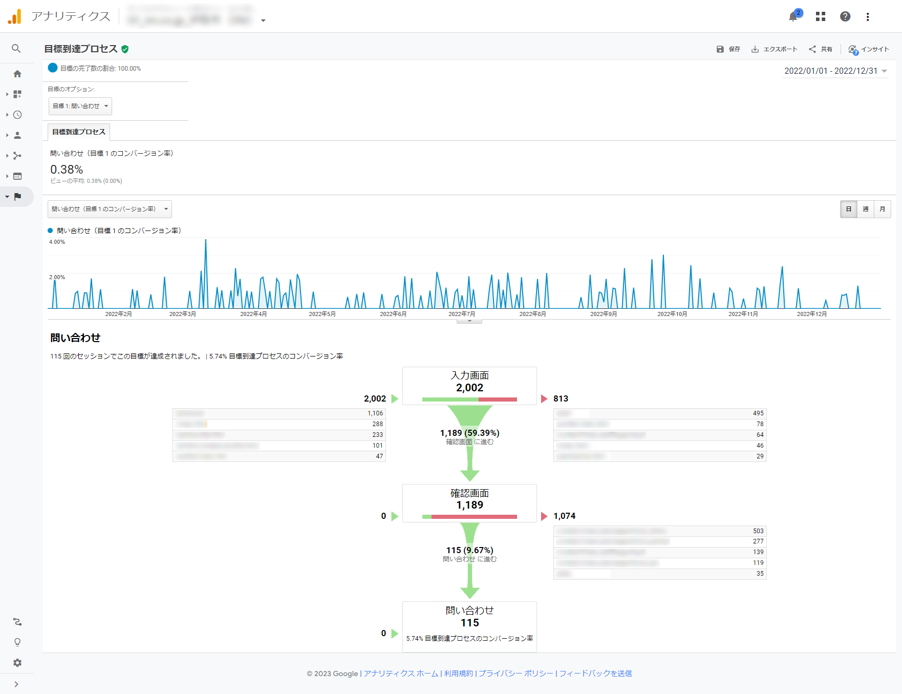
多くの場合、CVに最も近いページがフォームとなります。多くのユーザーをフォームへ誘導しても、フォームの離脱率が高いとCV数は増えません。日本のWebサイトのフォームは入力→確認→完了のステップでページが分かれているケースが多いです。
フォームの評価では、主に入力と確認の離脱率を確認したうえで、離脱率が高い傾向にある入力箇所を特定し評価します。Google Analyticsでの確認例をご紹介します。

1つ1つの入力項目に対する評価も大切ですが、ユーザー心理としてハードルが高い入力項目を必須として多く設定しているケースが多くあります。BtoBマーケティングサイトにおいて、本当にその入力項目がビジネスにとって必要なのかの観点とあわせて評価することが重要です。
コンバージョン貢献しているページの特定
CV貢献しているページを特定することで、フォームへの誘導率を上げるための施策を検討しやすくなります。Google Analyticsを活用する場合、「ページの価値」を参照することでコンバージョン貢献するページを特定できます。(GA4では「エンゲージメントが高いページ」が該当します。)フォームの「直前ページ」を確認するのも有効な手がかりとなります。
ステップ4:伸ばすWebページ、改善するWebページの対策例
伸ばすWebページの対策例
初回来訪者やセッション数が多く、直帰率が低いWebページの対策例
初回来訪者やセッション数が多いのにも関わらず、直帰率が低いWebページはCV貢献度が高い可能性があります。よりセッション数を増やすことをWebサイト全体で考えましょう。具体的には、他ページからの回遊動線の強化などが考えられます。Web広告などの集客を行う際にこのページをランディングページに設定するのも有効です。
CV貢献の高いWebページの対策例
CV貢献の高いページは、直接的に貢献度が高いため、まずは短期的にセッション数を増やしてみることでCV数の増加につながるかテストしてみましょう。
改善するWebページの対策例
初回来訪者やセッション数は多いが、直帰率、離脱が多いWebページの対策例
該当するWebページでなにを訴求するかをしっかり確認するところから始めましょう。直帰率や離脱が多いWeb差ページの特徴として、要するになにがいいたいのかが不明瞭、複数のことをいっぺんに伝えすぎていることが多くあります。まずは、1ページで1つのことを伝えるようにコンテンツを確認しましょう。
そのうえで、Webページ内の要素(コピー、クリエイティブ、リンク先、CTA)の見直しを検討します。要素を検討していく場合は、ABテストを実施しながら効果検証していくことも有効です。
様々な理由で該当ページの改善の直接改善が難しい場合は、他のCV貢献が高いページに誘導を強化するなどもあわせて検討しましょう。
最後に
アクセス解析ツールを利用して、データ分析を実施しようと思えばかなり高度な解析が可能です。だからこそ、BtoBマーケティングサイトでどのようなポイントでアクセス解析を実施していけばいいか迷う方も多いのではないでしょうか。
こん記事で解説したポイントは基本的な内容ではありますがまずはこういったポイントから初めて進めてみることでも十分に改善ポイントを見つけることができます。ぜひお試しください。
INIでは、日本でも有数なBtoBマーケティングサイトの実績があります。BtoBマーケティングソリューションも提供していますので、お気軽にご相談ください。